你好,我是高楼。
根据我们的RESAR性能理论,在执行完基准场景、容量场景之后,接下来就是稳定性场景了。
做过性能项目的工程师应该都有一个感觉:在跑稳定性场景之前,内心是战战兢兢的,因为不知道在运行长时间之后,系统会是什么样的表现。
并且,还有一个复杂的地方就是,在稳定性场景中,由于运行的时间长,出现问题后,我们分析起来会比较困难,主要有三点原因:
(1)分析一定要有完整且持续的计数器监控。因为在稳定性场景中,实时查看性能计数器是不现实的,我们不可能一直盯着。而且,问题出现的时间点也不确定。所以,在分析问题时,我们需要完整且持续的计数器监控。
(2)累积业务量产生的问题点在整个系统中也是不确定的。
(3)你知道,稳定性场景回归比较耗时,在分析优化的过程中,但凡调个参数、改行代码啥的,总是要回归场景的,而把稳定性场景拉起来就需要几个小时。所以,稳定性场景中的优化动作即便看似简单,也会消耗比较长的时间。
基于这几点原因,我们在稳定性运行之前,一定要想好监控哪些计数器,避免在稳定性运行过程中遇到问题时,发现没有可用的计数器分析问题,那就悲催了。这是极有可能出现的情况,你要格外注意。
根据第9讲中提到的监控逻辑,在执行我们稳定性场景前,我们已经按“组件 - 模块 - 计数器”这样的逻辑罗列了所有需要监控的计数器,并且也用相应的工具去实现了。一切看起来已经万事具备。下面我们来看看在执行稳定性场景时,有哪些要点需要注意?
在稳定性场景中,有两点是需要你着重关注的:一个是运行时长,另一个是压力量级。
我们在前面提到,容量场景是为了看系统所能承受的最大容量,而稳定性场景主要看的是系统提供长时间服务时的性能稳定性,观察系统在长时间运行过程中出现的累积效应。因此,运行时长就是稳定性场景中非常重要的一个指标了。
在每个业务系统中,稳定性运行时长都不是固定的,这取决于业务系统的具体应用场景。
对于大部分长年不能宕机的系统来说,它们靠的不是系统中的所有节点都能长年运行,而是架构设计可以在任一节点出现问题之后,将对应的业务承接到其他节点上。而这些架构设计就涉及到了DNS分区、扩展能力、高可用能力等技术。
可是,对于我们性能项目来说,即便是长年不宕机的系统,稳定性场景也不可能长年运行。因为如果这样做,就相当于长年运行着另一个生产系统,成本高、维护难,这显然是非常不现实的。
这时候,另一个岗位的重要性就体现出来了,那就是:运维。
在运维的职责里,就有“处理生产环境中出现的各种问题”这一项,我们俗称背锅侠。运维要做的就是保障系统在各种场景下都要正常运行。不过我想多啰嗦几句,要保证这一点,就不能只靠运维岗的工程师,它需要一个企业中所有技术岗的通力合作。换句话说,运维的职责实际上应该由一个企业的所有技术人员来承担。
话说回来,我们知道,运维会制定各种工作内容来保障系统的正常运行,其中,非常重要的一项就是,搭建完善的监控系统,因为你让一个运维眼睛都不眨眼地盯着系统是不现实的。而我们这个课程中提到的全局监控和定向监控,就可以完全覆盖到这种监控系统的要求。
为什么要提到运维呢?
因为稳定性场景的运行时长,不能覆盖长年运行的系统,这就需要运维人员来保障那线上的稳定性状态了。总体来看,运维有两大类工作内容:一类是日常巡检(用手工或自动化的方式,查看系统的健康状态);另一类是运维动作(用手工或自动化的方式,完成归档、日志清理等动作)。
有些系统有固定的运维周期,周期按照天、周或者月来计算。而有些系统是没有固定的运维周期的,这就要靠监控系统提供的信息来判断什么时候做运维动作了。在自动化运维比较完善的情况下,有些运维动作就由自动化系统承接了;在自动化运维不完善的情况下,就只能靠人了。
不过,不管有没有自动化运维,每个系统都是有运维周期的,像下面这样:

下面我们具体来看看,对于上述两种系统,怎么计算稳定性场景的运行时长。
对于有固定运维周期的系统,稳定性场景的运行时长就比较容易定义了。我们先根据生产系统的数据统计,看一下系统在固定的运维周期内,最大的业务容量是多少。
假设你根据生产系统统计出,在之前的运维周期中,有1亿的业务容量,而在容量场景中得到的最大TPS有1000。那么,我们就可以通过下面这个公式来计算:
\[ 稳定性运行时长 = 1亿(业务累积量) \\div 1000(TPS) \\div 3600(秒) \\approx 28(小时) \]
用这种方式得出的稳定性运行时长,对于有固定运维周期的系统来说已经足够了。
对于没有固定运维周期的系的系统,该怎么办呢?也许有人会说,运行时间只有尽可能长了。但是,“尽可能”也得有一个界限。根据我的经验,我们不能用“尽可能”来判断稳定性场景的运行时长。
根据上面的运算公式,TPS来自于容量场景,时间是最大的变量,所以业务累积累是不确定的。现在,我们要做的就是把业务累积量确定下来。
我们知道,业务积累量需要根据历史业务的统计数据来做决定。如果你的系统一个月有1000万的业务累积量,同时,稳定性运行的指标是稳定运行三个月(也就是说,即便没有固定的运维周期,我们也得给出一个时间长度):-

那么,总业务累积量就是3000万。
我们再根据上面的公式来计算就可以了:
\[ 稳定性运行时长 = 3000万(业务累积量) \\div 1000(TPS) \\div 3600(秒) \\approx 8(小时) \]
总之,不管是什么样的系统,要想运行稳定性场景,都得确定一个业务累积量。
我们再来看压力量级,这是稳定性场景中必须要确定的另一个前提条件。
我们在网上经常能看到这样的说法:稳定性的压力应该用最大TPS的80%来运行。可是,我们来看一下稳定性场景的目标:保障系统的业务累积量。也就是说,我们只要保证这一目标就可以了,至于TPS是多少,并不重要。
因此,我们不用考虑80%的问题,直接用最大TPS来运行即可。一个系统如果能在最大TPS的状态下正常运行,才算是真正经受住了考验。
你可能会有这样的疑问:当一个系统在最大TPS状态下运行,如果有突增的压力需要更高的TPS怎么办?请你注意,稳定性场景不是为了解决突增的压力峰值而设计的。如果你要考虑突增的业务压力,我建议你增加容量场景来验证。
另外,如果我们要对付突增的业务容量,不止要在性能场景中考虑增加容量场景,还要在架构设计时,把相应的限流、熔断、降级等异常保障机制加进来。
到这里,我们就把两个重要的稳定性条件讲完了。
下面我们具体操作一下,以我们这个课程的电商系统为例,看看稳定性场景该怎么确定。
因为这是一个示例系统,所以我们先定一个小目标:稳定运行业务累积量为5000万。
对于这个系统,我们在容量场景中得到的最大TPS在1700,但是随着容量场景的不断增加,数据库中的数据量越来越大,TPS也会慢慢降低,因为我并没有做数据库的容量限制和归档等动作。那我们就用容量场景中的相应的压力线程来运行稳定性场景,让我们的理论能在落地时得到印证。根据前面的计算公式,运行时长为:
\[ 稳定性运行时长 = 5000万 \\div 1700(TPS) \\div 3600(秒) \\approx 8.16(小时) \]
也就是说我们要运行稳定性场景8个小时多一点。
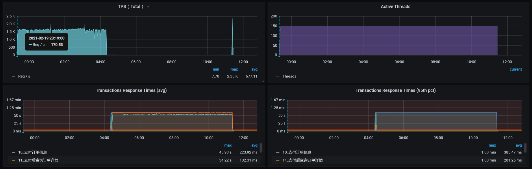
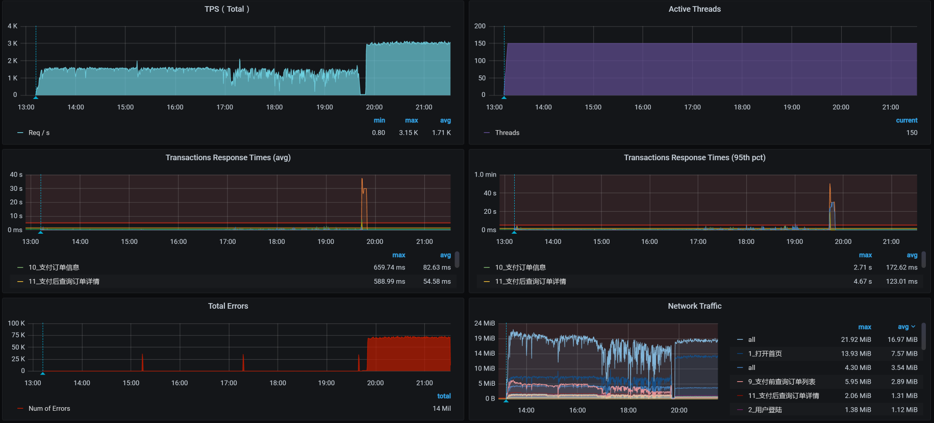
下面我们来看一下具体的运行数据:

从数据上来看,在稳定性场景运行4个多小时的时候,TPS就没了,响应时间又非常高,这明显是出现问题了。
这时候的业务积累量为:

总的业务累积量是2900多万,这和我们的预期并不相符。
下面我们分析一下到底是怎么回事。
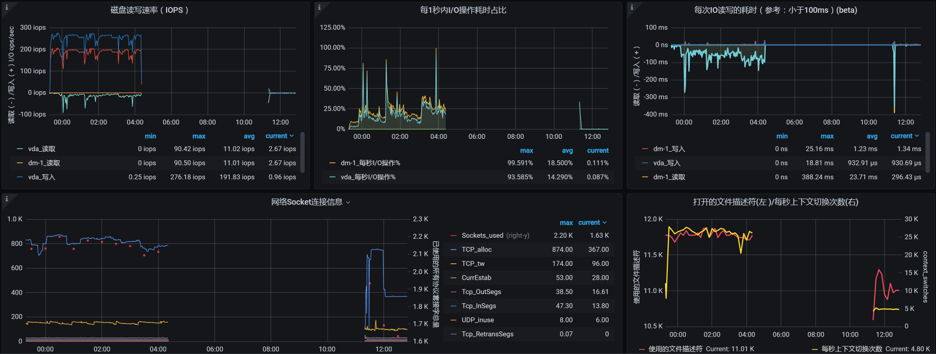
按照我们一贯的性能分析逻辑,我们先来查看全局监控数据:

你看,在运行期间,好几个worker的CPU资源都在70%以上,这样的数据中规中矩,还不是我们关注的重点。因为对于稳定性场景来说,资源只要能撑得住就行了。
但是,在场景运行数据中,TPS直接就断掉了。在我查看每个主机的资源情况时,在worker-1上看到了这样的数据:


这是数据断掉了呀!那我们就要定向分析这个主机了。
根据断掉的时间点,和我们前面使用的监控手段,一层层查(这个步骤就是把我们的项目级全局监控计数器看一遍,在第4讲中已经有了明确的说明,我这里不再赘述了),结果看到了这样的日志信息:
Feb 20 04:20:41 hp-server kernel: Out of memory: Kill process 7569 (qemu-kvm) score 256 or sacrifice child
Feb 20 04:20:41 hp-server kernel: Killed process 7569 (qemu-kvm), UID 107, total-vm:18283204kB, anon-rss:16804564kB, file-rss:232kB, shmem-rss:16kB
Feb 20 04:20:44 hp-server kernel: br0: port 4(vnet2) entered disabled state
Feb 20 04:20:44 hp-server kernel: device vnet2 left promiscuous mode
Feb 20 04:20:44 hp-server kernel: br0: port 4(vnet2) entered disabled state
Feb 20 04:20:44 hp-server libvirtd: 2021-02-19 20:20:44.706+0000: 1397: error : qemuMonitorIO:718 : 内部错误:End of file from qemu monitor
Feb 20 04:20:44 hp-server libvirtd: 2021-02-19 20:20:44.740+0000: 1397: error : qemuAgentIO:598 : 内部错误:End of file from agent monitor
Feb 20 04:20:45 hp-server systemd-machined: Machine qemu-3-vm-k8s-worker-1 terminated.
显然,因为宿主机内存不够,worker-1被直接杀掉了。既然是内存不足,我们肯定要确定一下这个宿主机是为什么内存不足了。
我检查了宿主机的overcommit参数。这个参数是确定操作系统是否允许超分内存的。对于Linux来说,内存分配出去,不一定会被用完。所以,对宿主机来说超分可以支持更多的虚拟机。
[root@hp-server log]# cat /proc/sys/vm/overcommit_memory
1
我们看到,overcommit的配置是1,那就是允许超分。
我在这里简单说明一下,这个参数的几个选项:
请你注意,允许超分,并不是说允许超用!而我们现在的情况是宿主已经OOM(内存溢出)了,这就说明内存真的已经不够用了。
这个逻辑其实挺有意思;Linux虽然允许超分内存,但是当内存真正不够用的时候,即便是收到了超分请求,也得为了保证自己的正常运行而做OOM的判断。也就是说分给你,你不见得能用得起来!这种耍流氓的手段,像不像领导画大饼?
没办法,我们还是要理智地来分析,看看怎么解决。
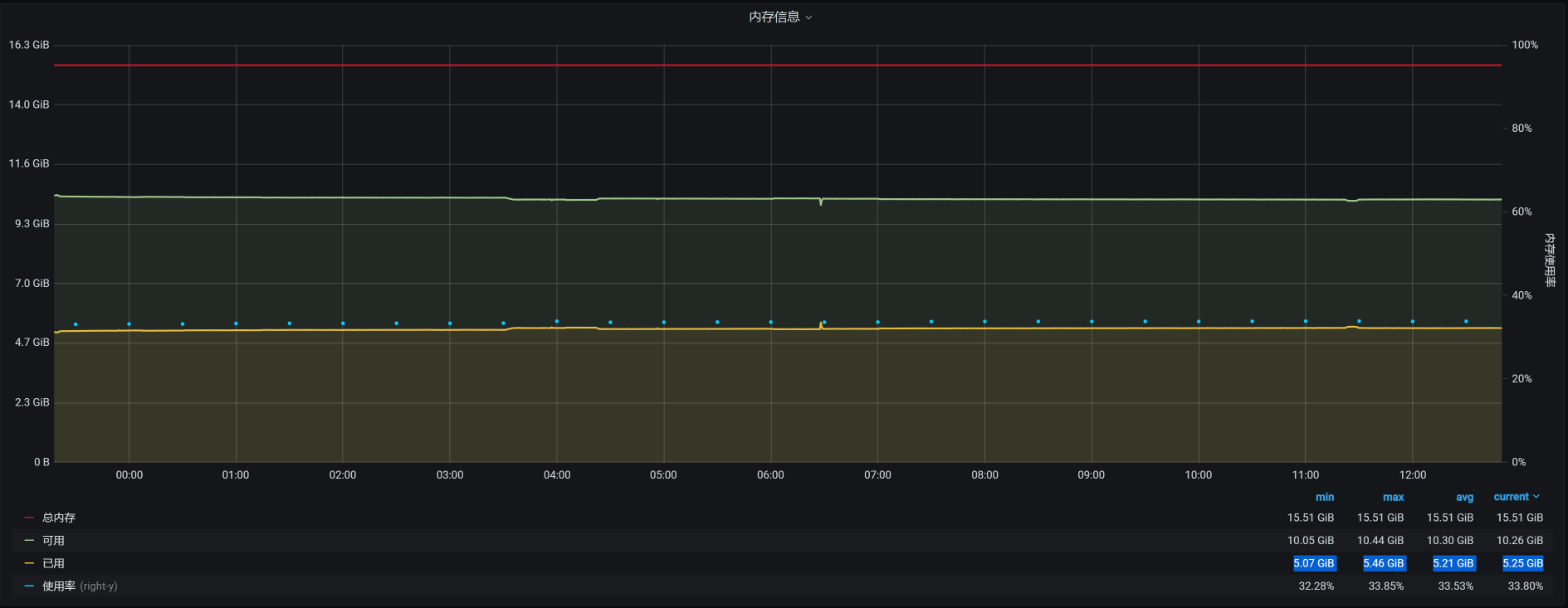
因为虚拟机是worker-1被杀掉的,我们来看一下worker-1的内存:

从worker-1的资源上来看,如果worker-1是因为内存用得多被杀掉,那应该在12点20分到12点30分之间就被杀掉了,因为上面的内存曲线在12点半左右之后就没有大的波动了。
可是,为什么要等到凌晨4点20分呢?这说明worker-1被杀掉,并不是因为worker-1上的内存使用突然增加。而是宿主机上的内存使用变多,进而内存不足,然后在计算了OOM评分之后杀掉了worker-1。那我们就到宿主机上,看看还有哪些虚拟机在运行:
[root@hp-server log]# virsh list --all
Id 名称 状态
----------------------------------------------------
1 vm-k8s-master-1 running
2 vm-k8s-master-3 running
4 vm-k8s-worker-2 running
5 vm-k8s-worker-3 running
6 vm-k8s-worker-4 running
7 vm-k8s-worker-1 running
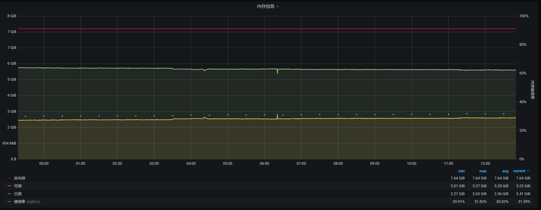
宿主机上总共运行了6个虚拟机,它们在12点半之后的时间里,对应的内存依次如下:
vm-k8s-worker-2:

vm-k8s-worker-3:

vm-k8s-worker-4:

vm-k8s-master-1:

vm-k8s-master-3:

看到了没有?4点多的时候,在worker-2上有一个内存较大的请求。
针对这种情况,如果我们要细细地分析下去,接下来应该分析这个内存请求是从哪来的。但是,在稳定性场景中,要做这样的分析是比较麻烦的。因为这个场景的运行时间长,并且业务众多,不容易拆分时间。因此,我建议你到基准场景中去做分析。
现在,我们不能断言这个内存请求不合理,我们要做的是让这个系统稳定运行下去。所以,我们先来解决问题。
你可能会有疑问:既然是worker-2请求了内存,为啥要把worker-1杀掉呢?这就需要了解Linux的OOM killer机制了。
在OOM killer机制中,不是说谁用的内存大就会杀谁(当然,如果谁用的内存大,被杀的可能性也会比较大),而是会经过计算评分,哪个进程评分高就杀哪个。
在每个进程中,都会有三个参数:oom_adj、oom_score、oom_score_adj,系统的评分结果就记录在oom_score中。其他两个是调节参数:oom_adj是一个旧的调节参数,为了系统的兼容性,被保留了下来;oom_score_adj是一个新的调节参数,Linux会根据进程的运行参数来判断调节参数为多少。
这里提到的运行参数主要是这几个:
这些参数组合在一起,决定了哪个进程要被干掉。
而在我们这个场景中是worker-1被干掉了,这就说明worker-1的评分是高的。
因为前面有worker-1上的内存消耗也比较大,所以,我们在worker-1、worker-2这两台机器上查一下有多少Pod:
[root@k8s-master-1 ~]# kubectl get pods -o wide --all-namespaces| grep worker-2
default cloud-nacos-registry-76845b5cfb-bnj76 1/1 Running 0 9h 10.100.140.8 k8s-worker-2 <none> <none>
default sample-webapp-755fq 0/1 ImagePullBackOff 0 19h 10.100.140.7 k8s-worker-2 <none> <none>
default skywalking-es-init-4w44r 0/1 Completed 0 15h 10.100.140.11 k8s-worker-2 <none> <none>
default skywalking-ui-7d7754576b-nj7sf 1/1 Running 0 9h 10.100.140.14 k8s-worker-2 <none> <none>
default svc-mall-auth-6ccf9fd7c9-qh7j8 1/1 Running 0 151m 10.100.140.21 k8s-worker-2 <none> <none>
default svc-mall-auth-6ccf9fd7c9-sblzx 1/1 Running 0 151m 10.100.140.23 k8s-worker-2 <none> <none>
default svc-mall-member-df566595c-9zq9k 1/1 Running 0 151m 10.100.140.19 k8s-worker-2 <none> <none>
default svc-mall-member-df566595c-dmj67 1/1 Running 0 151m 10.100.140.22 k8s-worker-2 <none> <none>
kube-system calico-node-pwsqt 1/1 Running 8 37d 172.16.106.149 k8s-worker-2 <none> <none>
kube-system kube-proxy-l8xf9 1/1 Running 15 85d 172.16.106.149 k8s-worker-2 <none> <none>
monitoring node-exporter-wcsj7 2/2 Running 18 42d 172.16.106.149 k8s-worker-2 <none> <none>
nginx-ingress nginx-ingress-7jjv2 1/1 Running 0 18h 10.100.140.62 k8s-worker-2 <none> <none>
[root@k8s-master-1 ~]# kubectl get pods -o wide --all-namespaces| grep worker-1
default mysql-min-c4f8d4599-fxwf4 1/1 Running 0 9h 10.100.230.9 k8s-worker-1 <none> <none>
kube-system calico-node-tmpfl 1/1 Running 8 37d 172.16.106.130 k8s-worker-1 <none> <none>
kube-system kube-proxy-fr22f 1/1 Running 13 85d 172.16.106.130 k8s-worker-1 <none> <none>
monitoring alertmanager-main-0 2/2 Running 0 162m 10.100.230.12 k8s-worker-1 <none> <none>
monitoring node-exporter-222c5 2/2 Running 10 7d 172.16.106.130 k8s-worker-1 <none> <none>
nginx-ingress nginx-ingress-pjrkw 1/1 Running 1 18h 10.100.230.10 k8s-worker-1 <none> <none>
[root@k8s-master-1 ~]#
我们进一步查看那些应用经常使用的Pod,看看它们的内存情况如何:
PID USER PR NI VIRT RES SHR S %CPU %MEM TIME+ COMMAND
7609 27 20 0 12.4g 7.0g 12896 S 118.9 45.0 167:38.02 /opt/rh/rh-mysql57/root/usr/libexec/mysqld --defaults-file=/etc/my.cnf
通过查看worker-1上的进程,我们发现主要是MySQL使用的内存最多,这是吃内存的大户。如果宿主机内存不够,把worker-1杀掉确实是有可能的。
下面,我们增加几个临时的监控,把一些重要服务的内存记录一下,比如Gateway、Member、MySQL、Redis等。然后再恢复所有的应用,把场景跑起来,看看是什么样的结果:

运行时长已经快有七个小时了。你可能会奇怪,为什么上一个场景只运行了4个多小时,而现在却能运行7个小时了呢?这是因为worker-1被杀了之后,虚拟机重启了,状态都重置了。
而在上次的场景运行之前,我们并没有重启过虚拟机,也就是说前面已经有了一段时间的内存消耗。对于稳定性场景来说,增删改查都是有的,数据量也在不断增加,所以内存会使用得越来越多。
这一次运行的累积业务量是3200多万:

但是,问题还是出现了:通过查看宿主机的日志,我看到worker-2又被杀掉了:
Feb 20 19:42:44 hp-server kernel: Out of memory: Kill process 7603 (qemu-kvm) score 257 or sacrifice child
Feb 20 19:42:44 hp-server kernel: Killed process 7603 (qemu-kvm), UID 107, total-vm:17798976kB, anon-rss:16870472kB, file-rss:0kB, shmem-rss:16kB
Feb 20 19:42:46 hp-server kernel: br0: port 5(vnet3) entered disabled state
Feb 20 19:42:46 hp-server kernel: device vnet3 left promiscuous mode
Feb 20 19:42:46 hp-server kernel: br0: port 5(vnet3) entered disabled state
Feb 20 19:42:46 hp-server systemd-machined: Machine qemu-4-vm-k8s-worker-2 terminated.
Feb 20 19:42:46 hp-server avahi-daemon[953]: Withdrawing address record for fe80::fc54:ff:fe5e:dded on vnet3.
Feb 20 19:42:46 hp-server avahi-daemon[953]: Withdrawing workstation service for vnet3.
[root@hp-server log]#
也就是说,在内存不够的情况下,杀掉哪个worker并不是固定的。至少这可以说明,宿主机真的是因为自己的内存不够用而杀掉虚拟机的。这可能就和具体的组件无关了,因为组件的内存消耗是根据运行需求来的,是合理的。
为什么做这样的判断呢?因为如果是某个固定的worker被杀掉,那我们可以去监控这个worker上运行的技术组件,看看是哪个组件的内存增加得快,然后进一步判断这个技术组件的内存不断增加的原因。
可是现在被杀掉的worker并不是固定的。根据OOM的逻辑,宿主机操作系统在内存不够用的时候才会调用OOM killer。我们前面也提到,overcommit的参数设置是1,也就是说宿主机操作系统允许内存在请求时超分。
但是,在宿主机真正使用内存的时候,内存不够用了,进而导致虚拟机被杀掉。这意味着,在宿主机创建KVM虚拟机时,产生了超分但并没有提供足够的可用内存,而在压力持续的过程中,虚拟机又确实需要这些内存。所以,虚拟机不断向宿主机申请内存,可宿主机没有足够的内存,因而触发了OOM killer机制。
这样看来,我们就得算一下内存到底超分了多少,看看是不是因为我们配置的超分过大,导致了这个问题。我们把虚拟机的内存列出来看看:

我们计算一下总分配内存:
\[ 总分配内存 = 8 \\times 2 + 16 \\times 4 = 80G \]
而宿主机的物理内存只有:
[root@hp-server log]# cat /proc/meminfo|grep Total
MemTotal: 65675952 kB
SwapTotal: 0 kB
VmallocTotal: 34359738367 kB
CmaTotal: 0 kB
HugePages_Total: 0
[root@hp-server log]#
也就是说宿主机的最大物理内存也只有65G左右。这也难怪,物理内存在真实使用时会不够用。
现在我们把虚拟机的内存降下来,让它不会产生超分,配置如下:

总分配内存计算下来就是:
\[ 总分配内存 = 4 \\times 2 + 13 \\times 4 = 60G \]
这样就足够用了。
不过,根据性能分析中,时间和空间相互转换的原则,这样可能会导致TPS降低。因为在虚拟机的操作系统内存减少时,会更早地出现page faults,也就是页错误(换页时会产生)。不过,如果只是换页,而不是出现OOM,至少不会导致虚拟机被杀掉。
我们再把场景跑起来,看看结果:

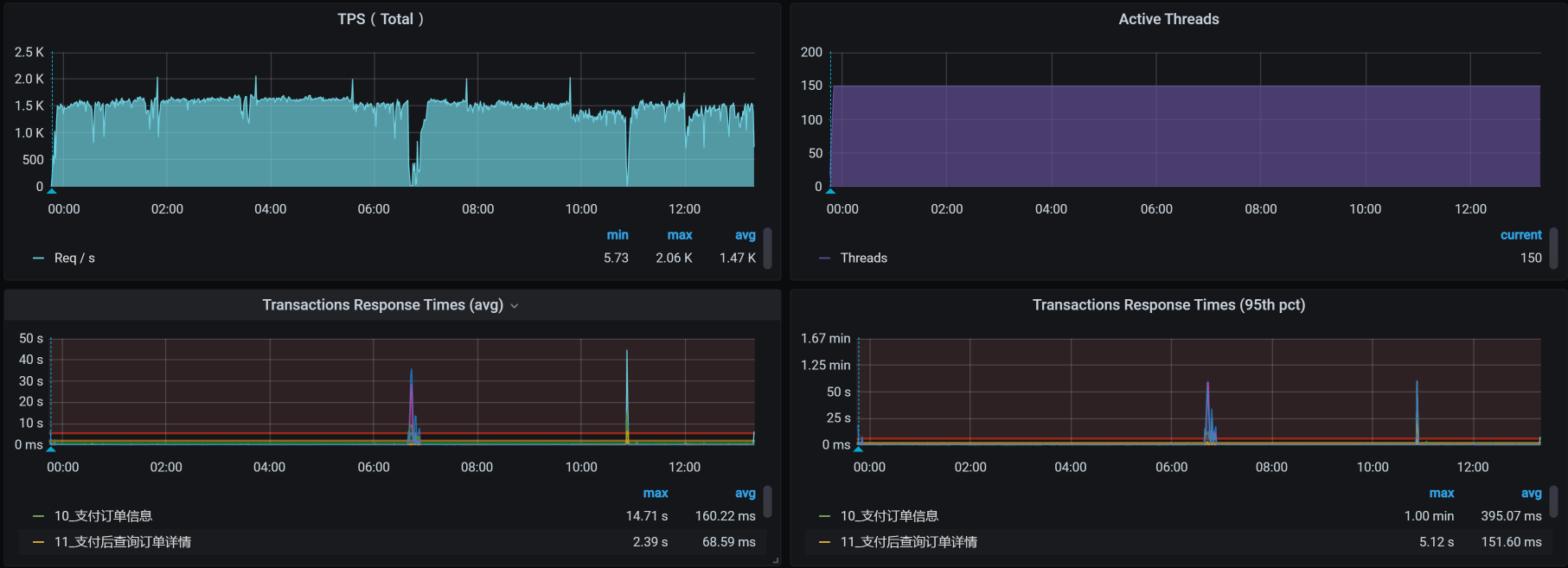
这个结果看起来不错,虽说TPS有掉下来的时候,但是总体上是稳定的。运行时间也超过了12小时。
我们再来看累积业务量:

这次的累积业务量超过了7200万,超过了我们定的5000万的小目标。现在是不是可以欢呼一下了?
别高兴太早,在下节课中,你会感受到性能项目中的大起大落。
今天我们讲了稳定性场景的两个要点,分别是运行时长和压力量级。要想把稳定性场景做得有意义,这两点是必备前提条件。
同时,你要记住一点,稳定性场景是为了找出业务积累的过程中出现的问题。所以,如果业务积累量不能达到线上的要求,就不能说明稳定性场景做得有意义。
此外,在这节课中,我们也分析了物理内存增加的问题。在内存的使用上,特别是在这种Kubernetes+Docker的架构中,资源分配是非常关键的。不要觉得Kubernetes给我们做了很多自动的分配工作,我们就可以喝咖啡了。你会发现,仍然有不少新坑在等着我们。
这就是今天的全部内容,最后给你留两个思考题吧:
记得在留言区和我讨论、交流你的想法,每一次思考都会让你更进一步。
如果这节课让你有所收获,也欢迎你分享给你的朋友,共同学习进步。我们下一讲再见!
© 2019 - 2023 Liangliang Lee. Powered by gin and hexo-theme-book.